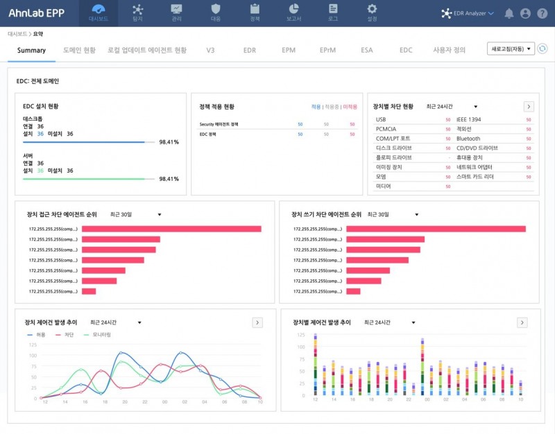
[로이슈 편도욱 기자]  안랩이 USB, CD드라이브 등 외장 매체에 대한 제어와 관리를 제공하는 ‘안랩 EDC(AhnLab EPP Device Control, 이하 ‘안랩 EDC’)를 출시한다고 18일 밝혔다. 
안랩 EDC는 ▲업무용 PC 등 기업 인프라•자산에 대한 주요 업무용 외장 매체(USB, CD/DVD 드라이브, WPD(*) 장치 등) 접근 및 연결 이후 동작(읽기/쓰기 등) 제어 ▲기업 환경에 맞춘 예외/시간대 정책 등 외장 매체별 제어 정책 설정 ▲장치 제어 현황 모니터링 및 통계, 보고서 제공 등 주요 기능을 제공한다.
안랩 관계자는 "이로써 보안관리자는 조직 내 외장 매체 사용에 대한 가시성을 확보해, 외장 매체로 인한 악성코드 감염이나 정보 유출 등 보안 위협으로부터 생산설비 서버와 서비스 시스템 등 조직의 주요 자산을 안전하게 보호할 수 있다"라고 전했다. 
안랩 EDC는 안랩 EPP의 플러그인 형태로 제공돼 고객 보안 담당자가 손쉽게 운영할 수 있다는 점이 특징이다. 안랩 EPP를 사용중인 고객은 라이선스만 추가하면 안랩 EPP의 단일 관리 화면으로 안랩 EDC의 매체 제어 특화 기능을 즉시 활용할 수 있다. 또한, 안랩 EPP에 연동된 엔드포인트 솔루션간 연계 정책을 설정하면 위협에 대한 가시성 확대 및 통합 위협 대응도 가능하다.
편도욱 로이슈 기자 toy1000@hanmail.net            
			
			안랩, 외장 매체제어 솔루션 ‘안랩 EDC’ 출시
기사입력:2024-07-18 20:23:05
				<저작권자 © 로이슈, 무단 전재 및 재배포 금지>
			
            
          
              로이슈가 제공하는 콘텐츠에 대해 독자는 친근하게 접근할 권리와 정정ㆍ반론ㆍ추후 보도를 청구 할 권리가 있습니다.
메일:law@lawissue.co.kr / 전화번호:02-6925-0217
          메일:law@lawissue.co.kr / 전화번호:02-6925-0217
주요뉴스
핫포커스
투데이 이슈
투데이 판결 〉
베스트클릭 〉
주식시황 〉
| 항목 | 현재가 | 전일대비 | 
|---|---|---|
| 코스피 | 4,107.50 | ▲20.61 | 
| 코스닥 | 900.42 | ▲9.56 | 
| 코스피200 | 579.46 | ▲4.25 | 
가상화폐 시세 〉
| 암호화폐 | 현재가 | 기준대비 | 
|---|---|---|
| 비트코인 | 164,068,000 | ▼213,000 | 
| 비트코인캐시 | 834,500 | ▲5,500 | 
| 이더리움 | 5,737,000 | ▼6,000 | 
| 이더리움클래식 | 23,500 | ▲140 | 
| 리플 | 3,702 | ▼12 | 
| 퀀텀 | 2,742 | 0 | 
| 암호화폐 | 현재가 | 기준대비 | 
|---|---|---|
| 비트코인 | 164,167,000 | ▼226,000 | 
| 이더리움 | 5,736,000 | ▼11,000 | 
| 이더리움클래식 | 23,480 | ▲100 | 
| 메탈 | 670 | ▼2 | 
| 리스크 | 297 | ▼1 | 
| 리플 | 3,702 | ▼9 | 
| 에이다 | 913 | ▼6 | 
| 스팀 | 124 | ▼1 | 
| 암호화폐 | 현재가 | 기준대비 | 
|---|---|---|
| 비트코인 | 164,080,000 | ▼150,000 | 
| 비트코인캐시 | 834,000 | ▲1,500 | 
| 이더리움 | 5,735,000 | ▼5,000 | 
| 이더리움클래식 | 23,450 | ▲70 | 
| 리플 | 3,702 | ▼10 | 
| 퀀텀 | 2,743 | ▲13 | 
| 이오타 | 206 | ▼1 | 







 
								
							 
								
							 
								
							 
								
							 
								
							 
								
							 
								
							 
								
							 
								
							 
								
							 
								
							 
								
							 
			 
					



